etracker

UX / UI Design für etracker Analytics  – Leistungsstarkes Tracking in einfach

Tag, Consent & Data Management aus einer Hand: Die All-in-one-Lösung vereinfacht den rechtskonformen Einsatz von Website- und Marketing-Technologien. Mit der etracker Analytics App erhalten Unternehmen eine datenschutzkonforme, cookie-freie Alternative zu gängigen Analyse-Tools. Wir haben das UX- und UI-Design grundlegend überarbeitet, um ein konsistentes, intuitives Nutzererlebnis zu schaffen, das komplexe Daten verständlich macht und bessere Entscheidungen unterstützt.

Herausforderung

Die Web-App hat sich über die Zeit organisch weiterentwickelt und dabei eine Vielzahl an Funktionen erhalten. Die Herausforderung ist jetzt, diese Vielfalt in ein einheitliches Konzept zu überführen – mit konsistenter Designsprache und harmonisierten UX-Mustern, um die Nutzung intuitiver zu gestalten.

Lösung

Wir haben das UX-Design neu gedacht und ein klares, nutzerzentriertes UI-System entwickelt. Nach einer umfassenden Analyse der bestehenden App gestalteten wir ein harmonisiertes Design, das visuelle Hierarchien schafft, Nutzerflüsse vereinfacht und Orientierung gibt.

Ergebnis

Das Nutzerfeedback bestätigte den neuen Ansatz: Die App wirkt jetzt übersichtlich, intuitiv und modern. Dank des neuen Designs können Anwender Daten schneller erfassen, Entscheidungen einfacher treffen und die App insgesamt effizienter nutzen.

www.etracker.com

Screenshot etracker App Projektplanung in Miro
Das übersichtliche Interface ist unser wichtiger USP gegenüber Marktbegleitern, den wir verstärken wollten, um datengetriebenes Handeln für alle Stakeholder attraktiv und einfach zu machen. Die Zusammenarbeit mit Siteseeing war sehr erfolgreich!

Regelmäßige Meetings mit Tools wie Figma, Asana und Miro hielten uns auf dem gleichen Stand. Offene Kommunikation und kontinuierliche Updates ermöglichten uns, jeden Arbeitsschritt zu verstehen und den Projektstatus im Blick zu behalten. Der Austausch auf Augenhöhe war großartig. Das Ergebnis: eine moderne, intuitive und schöne App, die genau unseren Vorstellungen entspricht.
Viktor F.
Senior Product Manager etracker GmbH

Erster Schritt: Research und Analyse

Zum Projektstart führten wir ein strukturiertes UX-Audit durch. Wir untersuchten Nutzerflüsse, Interaktionen und das visuelle Design, um Potenziale für mehr Klarheit und Konsistenz zu identifizieren. Ergänzend analysierten wir das Marktumfeld und evaluierten etablierte Patterns, um Best Practices zu übernehmen und an den passenden Stellen neue Lösungen zu entwickeln.

Screenshot etracker App Reserach in Miro

Redesign der Anwendung

Auf Basis der Analyse entwickelten wir ein konsistentes UI-System, das klare visuelle Hierarchien schafft, harmonisierte UX-Muster etabliert und eine einheitliche Designsprache einführt. So wird die Orientierung erleichtert und komplexe Daten werden schneller und verständlicher zugänglich.Das Redesign erfolgte in drei Schritten:

  1. Basisdesign & Navigation – Definition von Grundelementen wie Typografie, Farben und Komponenten sowie die Neustrukturierung der Navigation für eine intuitive Bedienung.
  2. Reportansicht – Überarbeitung der Detailansichten zur Darstellung von Analysen und Kennzahlen, mit Fokus auf Lesbarkeit und Vergleichbarkeit.
  3. Dashboard – Gestaltung einer übersichtlichen Startoberfläche, die relevante Informationen auf einen Blick präsentiert und den schnellen Zugriff auf zentrale Funktionen ermöglicht.
etracker Dashboard Design
Navigation

Wenig Ebenen, große Übersicht

Mit der Neugestaltung der Navigation wollten wir erreichen, dass trotz der vielen Inhalte nur wenige Ebenen notwendig sind. So bleibt die Übersicht  einfach und Nutzer können sich schnell zurechtfinden.

etracker Dashboard
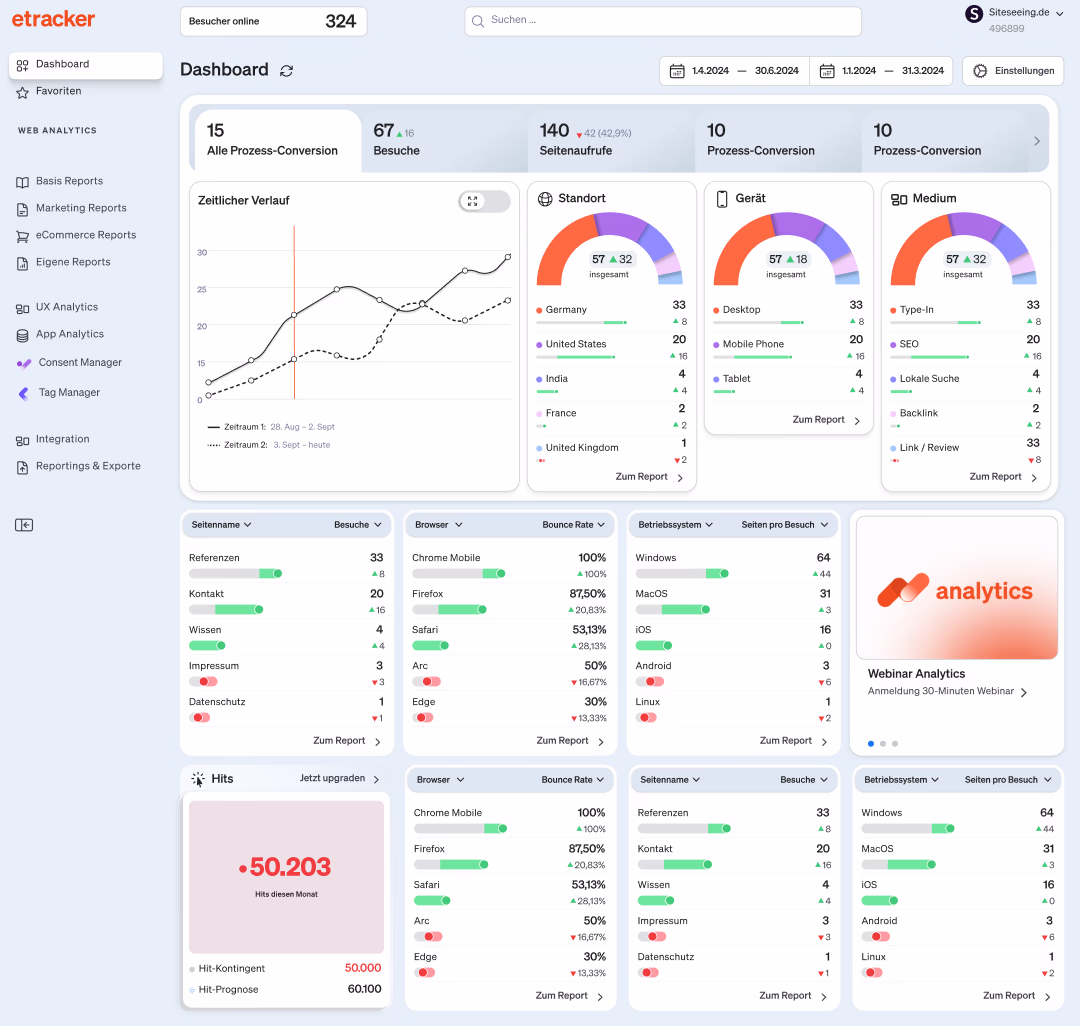
Dashboard

Daten schneller erfassen

Das neue Dashboard bietet einen schnellen Überblick über alle aktuellen KPIs. Wichtige Kennzahlen sind so strukturiert und visualisiert, dass Trends und Entwicklungen sofort erkennbar werden.

etracker Reportansicht
Reportansicht

Hierarchie sichtbar machen

Die Hauptchallenge der Reportansicht war, die vielen Ebenen eines Elements  klar und übersichtlich zu zeigen. Dafür nutzt sie minimalistische  Strukturen mit Spacing, um eine verständliche Hierarchie ohne visuelle  Überforderung zu schaffen.

etracker Consent Manager
Consent Manager

In wenigen Klicks zum Banner

Wir haben den Consent Manager von Grund auf neu gestaltet. Ziel war eine einfache, intuitive Konfiguration ohne technisches Vorwissen. Mit wenigen Klicks lässt sich nun ein personalisierter Consent Banner erstellen und direkt auf der Website einbinden.

etracker Tag Manager
Tag Manager

Tag Manager in einfach

Der Tag Manager bietet eine intuitive und übersichtliche Oberfläche, die sowohl technisch versierten als auch weniger erfahrenen Nutzer:innen effizientes Arbeiten ermöglicht. Im Fokus steht die einfache, nachvollziehbare Verwaltung von Triggern und Tags – frei von unnötiger Komplexität.

Light Mode und Dark Mode

Ein flexibles Farbsystem ermöglicht die Nutzung im Light- und Dark-Mode. Während der Light-Mode für hohe Lesbarkeit bei Tageslicht sorgt, reduziert der Dark-Mode visuelle Ermüdung in dunkleren Umgebungen. Beide Varianten bieten eine konsistente, nahtlose Nutzererfahrung.

Validierung durch Nutzertests

Um das neue Design frühzeitig zu prüfen, entwickelten wir interaktive Figma-Prototype, die zentrale Funktionen und Nutzerflüsse abbildeten. Auf dieser Basis führten wir Nutzertests durch, in denen reale Anwendungsfälle durchgespielt wurden. Beobachtungen und direktes Feedback halfen dabei, Schwachstellen zu identifizieren und gezielt nachzuschärfen. Die Ergebnisse bestätigten die grundsätzliche Richtung und flossen iterativ in die Weiterentwicklung ein – bis hin zu einem runden, nutzerzentrierten Gesamterlebnis.

Screenshot etracker App Nutzerinterview

Design System

Konsistenz, Effizienz und Skalierbarkeit – das entwickelte Design System sorgt für eine einheitliche Markenidentität, beschleunigt dabei auch die Entwicklung neuer und bestehender Produkte und verbessert die allgemeine Benutzerfreundlichkeit.

etracker Design System
Etracker
Brand Design + Webdesign

Neuer Markenauftritt für etracker

Erfahre mehr über das neue Brand Design für etracker.

Mehr erfahren
Icon Arrow

Weitere Referenzen